Amélioration de la gestion chez Triax avec l'ERP Karanext
Triax, un bureau d'études spécialisé dans la gestion de projets immobiliers, a révolutionné sa gestion administrative, financière et RH en adoptant l'ERP Karanext. Cette solution modulaire a permis une centralisation efficace des données, réduisant les erreurs et les tâches manuelles, et améliorant ainsi la productivité globale. L'intégration rapide de Karanext a optimisé la gestion des projets et des ressources humaines, augmentant la satisfaction des employés et renforçant la compétitivité de Triax sur le marché.
.png)
Amélioration de la gestion chez Triax avec l'ERP Karanext
Triax, un bureau d'études spécialisé dans la gestion de projets immobiliers, a révolutionné sa gestion administrative, financière et RH en adoptant l'ERP Karanext. Cette solution modulaire a permis une centralisation efficace des données, réduisant les erreurs et les tâches manuelles, et améliorant ainsi la productivité globale. L'intégration rapide de Karanext a optimisé la gestion des projets et des ressources humaines, augmentant la satisfaction des employés et renforçant la compétitivité de Triax sur le marché.
.png)
Client :
Triax, un bureau d'études d'ingénieurs dans le bâtiment, compte une quinzaine d'employés et est spécialisé dans la conduite de projets immobiliers.
Défis Rencontrés :
L'entreprise cherchait à optimiser sa gestion administrative, financière, et RH pour améliorer sa rentabilité et sa conformité, notamment à la facturation électronique.
Triax se heurtait à divers obstacles : la gestion des données était chronophage en raison de l'utilisation de multiples tableaux pour un même sujet, les saisies doublonnées engendraient des erreurs, et l'absence d'un outil unifié empêchait une vision globale efficace des projets, de la facturation et de la gestion RH. La nécessité d'améliorer le processus était cruciale pour l'efficacité opérationnelle et la conformité réglementaire.
"La dispersion des informations et la saisie répétitive des données nous faisaient perdre un temps précieux et augmentaient le risque d'erreurs, impactant notre productivité." – Assistante de direction, Triax.
Solution : Le choix d’un ERP flexible, modulaire et personnalisable
Après avoir évalué plusieurs options, Triax a choisi Karanext pour sa flexibilité et sa capacité à s'adapter à leurs besoins spécifiques. La solution a séduit par son approche modulaire, permettant une intégration harmonieuse des fonctions de gestion de projet, de facturation et de RH.
"Le critère décisif fut la capacité de Karanext à s'adapter à notre structure, assurant une transition fluide vers une gestion centralisée."
Karanext a été retenu pour ses fonctionnalités intuitives, la simplification des processus de saisie, et la possibilité de gérer efficacement les aspects financiers et RH. La modularité de la solution, permettant à Triax de sélectionner les modules ERP et RH adaptés à ses besoins, a joué un rôle clé dans leur choix.
“L’outil est très intuitif, la manipulation est simple. Grâce à des interfaces clairement distinctes pour l'ERP et la RH, il est facile de distinguer les différents domaines de gestion.”
.png)
Les Apports de la Solution ERP de Karanext :
● Automatisation et Centralisation : Karanext a permis l'automatisation des saisies et la centralisation des données, réduisant le temps passé sur les tâches administratives et minimisant les erreurs.
● Gestion RH Optimisée : La solution a facilité la gestion des congés améliorant l'expérience collaborateur.
“C'est simple et rapide de faire une demande de congés, pour les collaborateurs, autant que pour nous, RH.”
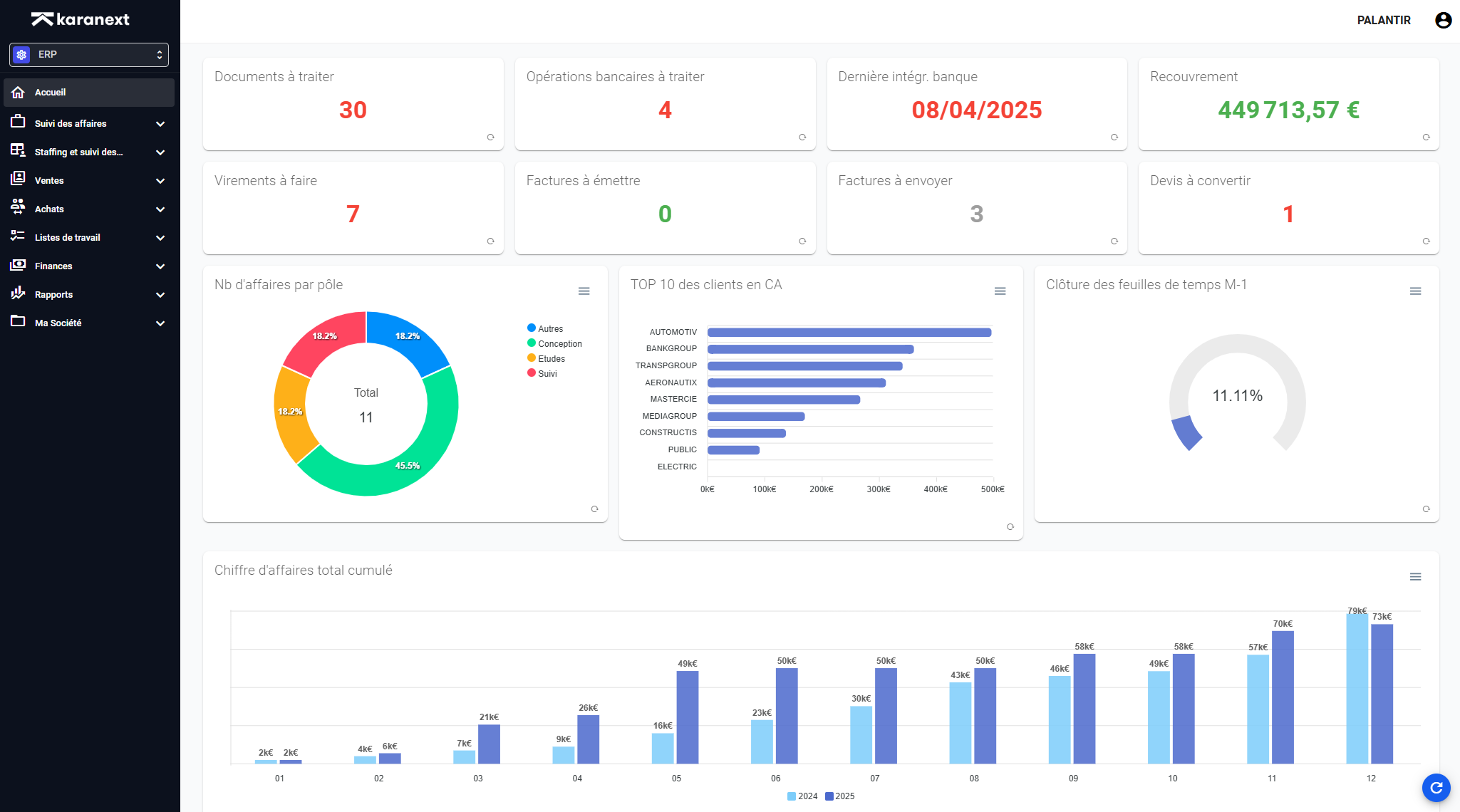
● Suivi des Projets : Avec Karanext, Triax a amélioré le suivi de ses projets, la facturation, et le recouvrement, offrant une visibilité globale sur la situation financière de chaque affaire.
"Karanext nous a apporté une vision claire et unifiée de notre activité, réduisant les erreurs et nous faisant gagner un temps précieux." – Assistante de direction, Triax.
Bénéfices du Déploiement de l'ERP Karanext :
L'intégration a été réalisée rapidement en quelques semaines, grâce à la disponibilité, l'écoute, et la réactivité des équipes Karanext, qui ont grandement contribué à accélérer le projet.
Le déploiement de Karanext a conduit à une amélioration significative de la gestion chez Triax :
● Gain de Temps : L'automatisation et la centralisation des données ont libéré du temps pour se concentrer sur les activités à valeur ajoutée.
“La solution me fait gagner au moins une demi-journée de travail par semaine, si ce n’est plus”
● Amélioration de la Gestion Financière : La solution a permis un meilleur suivi des flux financiers et une gestion plus précise des factures et des recouvrements.
● Satisfaction Accrue : La simplification des processus a amélioré la satisfaction des employés et la qualité de service offerte aux clients.
● Visibilité sur la Rentabilité : La solution permet de visualiser la rentabilité de chaque affaire et au global de l’entreprise.
Conclusion :
L'adoption de Karanext a marqué un tournant dans la gestion opérationnelle de Triax, permettant à l'entreprise de surmonter les défis administratifs et financiers. Cette transition vers un ERP adapté a renforcé l'efficience de Triax et positionné l'entreprise pour une croissance durable, démontrant l'impact positif d'une solution ERP bien choisie sur la gestion d'entreprise.
Pour en savoir plus sur la solution modulaire Karanext conçue pour les bureaux d’études, demandez une démonstration.
Prêt à simplifier votre gestion ?
Prêt à simplifier votre gestion ?
Recevez cette ressource gratuite et découvrez comment automatiser votre facturation et gagner un temps précieux au quotidien.
Centralisez la gestion de votre bureau d’études et gagnez en visibilité sur vos projets.